
在海外市场,社交媒体已是品牌必争之地,但许多团队却陷入相似困境:内容做了、预算花了,互动零散、效果难以量化,增长始终乏力。社交平台本该是品牌的口碑放大器,却常常因为管理分散、执行低效而事倍功半。
这就是为什么越来越多的团队用socialecho等海外社媒管理工具的原因,并将其与Cliproxy等可靠、高性能的代理服务相结合,一站式管理、策划、执行和跟踪海外社交媒体们,让社交营销变得更高效、清晰、可控。
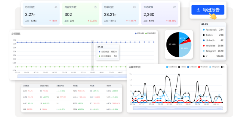
Socialecho是一款AI驱动的社媒多账号管理平台,目前已支持7大主流平台:FaceBook、Instagram、X(Twitter)、TikTok、YouTube、Telegram、LinkedIn,对接官方API接口。

用户可以在SocialEcho上管理内容日程、发布内容、与评论区互动、进行账号分析、社媒舆情监控以及竞品追踪等,无需多个平台多个账号来回切换,一个SocialEcho搞定你的海外社媒运营。
socialecho是为以下用户量身打造的海外社媒管理工具:
在运营多个社交账号时,最常见的痛点就是重复登录、切换平台、逐一发布,不仅耗时耗力,还容易出错,影响内容的发布效率和效果。尤其在需要同步管理多个平台时,复杂的操作流程让团队难以保持高效协同。
socialecho支持多平台账号一键连接与集中管理,用户可以在一个界面上完成内容编辑、排期、定时和一键分发,真正实现跨平台高效发布。

每个社媒运营者都懂:评论在算法里就是互动的一部分,会影响内容后面还能不能继续被更多人看到,评论区是流量和用户关系的“第二战场”。
但问题是——评论和私信量大到一定程度,人工逐条回复几乎不可能。
用socialecho,帮你提升评论管理效率:除了能做到多平台评论收集和AI标签分类,还支持AI自动回复。
你可以预设语气、关键联系方式和禁用词,AI 会自动生成智能且符合品牌调性的回复。让你第一时间掌握用户真实声音,并在用户需要你的时刻快速把握住互动转化的机会。遇到简单问题,系统直接处理;遇到复杂评论,你再人工接手即可。

在日常运营中,私信常常是用户主动联系品牌的第一触点。无论是咨询产品、寻求合作,还是售后答疑,如果不能及时回复,用户很容易失去耐心,转化机会也随之流失。
socialecho私信回复功能正好解决了这个问题。它能自动获取账号的私信内容,并通过 AI 根据对话场景快速生成合适的回复。你不再需要花大量时间反复查看消息,就能保证用户始终得到及时回应。这样不仅提升了沟通效率,也让品牌形象更专业、更贴心,同时大大提高了私域引流和转化效果。





所谓社媒聆听,就是通过关键词追踪和数据分析,监测用户在各个平台上的讨论。
它能回答一些平时很难察觉的问题:用户对你的品牌是在夸奖还是抱怨?行业内有哪些新趋势正在酝酿?竞争对手最近的营销动作引发了怎样的讨论?
socialecho提供了完整的社媒聆听能力:

您可以享受1个频道的永久免费,如果您需要集中管理多个频道和更强大的功能,推荐订阅socialecho套餐

我们还会不定期推出超实惠的折扣活动,最新优惠活动及价格方案详情,欢迎点击了解
点击注册账号,登录后完成团队建立和账号授权,领取14天免费试用

扫码添加专属客服,获得更多福利🎁
